From Invisible to
Easily Found Cleaning Services
We built a digital presence from scratch and learned how
visibility changes customer behaviour.
- Navicosoft handled our website, SEO, and digital setup
- We kept focusing on delivering great service
We Didn’t Exist Online,
Now Customers Find Us Everyday
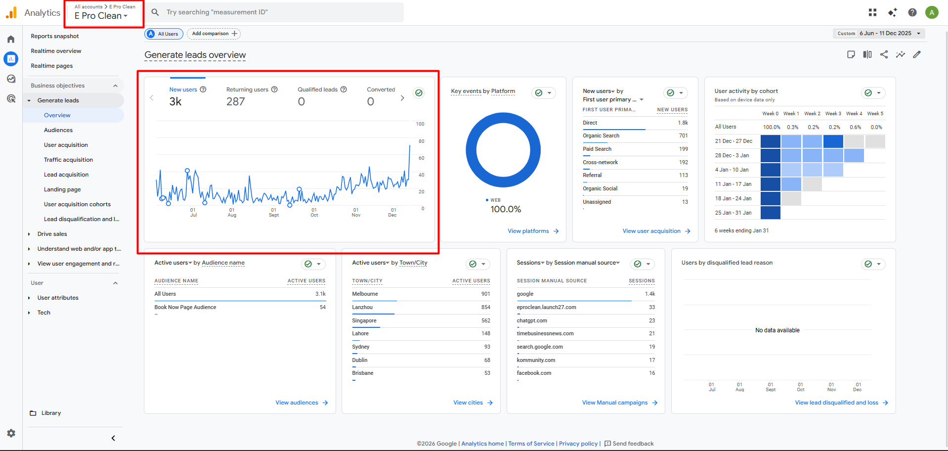
After launching our cleaning business, we focused on getting noticed online. We invested in SEO, content, Google Ads, and branding to help people searching for cleaning services in Melbourne find us.
Navicosoft also helped us build a strong online presence and collect customer reviews, which strengthened our credibility in the industry.
- We noticed steady growth across online platforms
- More people started finding our cleaning services online
- We began receiving more website visits and inquiries
- Customer reviews helped build real credibility for us
- Customers started mentioning they found us through Google
Marketing Growth Highlights
When We Started,
We Had Nothing Online
When E Pro Clean started, we didn’t have a website, social media accounts, or even a domain name. Most of our jobs came from two things: people recommending us or happy customers coming back. It worked for a bit, but we could see things changing.
Because people started searching online. They compare prices, read reviews, and check credibility before letting someone into their home or business. Which means that without being online, it was like we didn’t exist.
If people couldn’t find us, we didn’t even get a chance at their business. In our line of work, trust is key, and it all starts online.
Starting the Journey
It all started when we partnered with Navicosoft to build a solid digital foundation. Our main focus was on getting the basics right, not on shortcuts or fancy marketing tricks.
We achieved this by:
Building our domain
and brand
Creating a clean and
functional website
Showing our
services clearly
Making it easier for customers
to contact us
Improving search visibility so people could actually find us
In short, we set up our foundation properly to drive real results.
Setting Up the Digital Foundation

Industry &
Competitor Research
Navicosoft studied the cleaning industry and our competitors. They did this before making a design or marketing plan. They investigated customer search habits for services like ours. This approach allowed us to build our strategy on solid data, eliminating guesswork.

Domain Selection
Using the above insights, they handled our domain registration and set us up with the E Pro Clean domain. It became our first real web presence and the foundation of our brand, giving us a strong online identity and a central hub for everything.

Hosting & Technical Setup
Navicosoft manages our hosting and backend setup. This gives us a fast and reliable website. Now, we don’t have to worry about technical issues. Their web hosting in Melbourne greatly improves our local speed and performance. This ensures we achieve the best results.

Website Design & Development
Next, the Navicosoft team built our website using their WordPress Development Services in Melbourne , Web Design Melbourne , and custom web development services, focusing on speed, clarity, and usability to help customers take action quickly and drive results.

Preparing for Growth
After development, the site was ready for marketing from day one. It included SEO-ready pages, tracking, conversion settings, and technical configurations. This meant we wouldn’t need to rebuild anything later.
How Navicosoft Helped Us Build Our Digital Presence
We lacked direction, so Navicosoft stepped in and led the way. They drove our growth with a step-by-step approach that delivered results.
SEO
They structured the website with a clear hierarchy and optimized content. Their SEO services in Melbourne boosted our search visibility in all over Australia. We attracted more local traffic and qualified leads.
Google Ads
While SEO was warming up, we needed enquiries instantly. Navicosoft set up search campaigns targeting customers already in “buying mode.” The calls and forms started landing.
Google Business Profile
We previously did not have a GMB listing. Navicosoft established it for us targeting local SEO in Melbourne, including service information, hours, photos, and service areas. This GMB optimization significantly improved our local visibility, map searches, and reviews.
Video Production
Navicosoft creates short videos that showcase our real work, building trust quickly. Their clean clips boost our socials and website. They work better than text for building trust.
They also guided us on tools and workflows, including Maid Service Software. This helped to streamline our scheduling and operations as digital inquiries grew.
In short, they didn’t take over our business. They guided us on each step and even provided the right tools and structure.
When the Results Started to Show

Website inquiries poured in

Calls started referencing “we found you online”

Rankings climbed higher in search engine

Our social media engagement surged

Tons of reviews that boosted our reputation
How Digital Transformed Our Brand
What Didn’t Change for Us
Where We Are Today
Traffic is up, bookings are up, social reach is up, and our reputation has strengthened.
E Pro Clean is now a recognized name in our category. Customers can easily find us, understand our services, and reach out with confidence. Digital has transitioned from an experiment to a vital growth channel.
Credit goes both ways
Navicosoft took care of nearly everything for us. They handled tech, strategy, branding, and infrastructure setup. We kept things running smoothly on the ground, consistently delivering reliable service.
Without the digital part, our operational strengths would have stayed hidden. And without those strengths, the digital side wouldn’t have been successful.